Tuto : Comment trouver le volume des mails utilisé par mes salariés ?
Vous souhaitez sauvegarder les mails de vos salariés mais vous ne savez pas quelle est la volumétrie ? Pas de problème ! Dans ce tutoriel, nous vous expliquons comment retrouver le volume des mails utilisé :
Sur Google Workspace
1. Connectez-vous sur votre espace administrateur Google Workspace.
2. Cliquez sur l'onglet "Annuaire", puis "Utilisateurs". Vous pouvez aussi cliquer directement sur ce lien.

3. Retrouvez la liste des utilisateurs ainsi que les volumes utilisés.
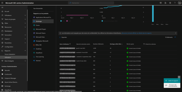
Sur Microsoft 365
1. Connectez-vous sur votre espace administrateur Microsoft 365.
2. Dans l'onglet "Menu", cliquez sur "Afficher tout", "Rapports", "Utilisation", puis "Exchange". Pour finir, cliquez sur "Utilisation de la boîte aux lettres" pour obtenir le rapport sur l'utilisation de vos mails.

3. Retrouvez la liste des utilisateurs avec le stockage utilisé et le nombre d'éléments.
Pour toute autre question, n'hésitez pas à contacter notre support technique au 03 89 333 885.











